Prometheus Windows Node Exporter Grafana Dashboards

P.Educativa 73 views
Prometheus Windows Node Exporter Grafana Dashboards

Prometheus Windows Node Exporter Grafana Dashboards: Your Ultimate Guide

What’s up, tech wizards and sysadmin superheroes! Today, we’re diving deep into the awesome world of Prometheus Windows Node Exporter Grafana Dashboards . If you’re running Windows servers and want to keep a close eye on their performance and health, you’ve come to the right place, guys. We’re talking about getting crystal-clear insights into your server metrics, all visualized beautifully in Grafana. This isn’t just about slapping some graphs on a screen; it’s about empowering you with the data you need to proactively manage your infrastructure, troubleshoot issues before they blow up, and generally make your life a whole lot easier. So, buckle up, because we’re about to unlock the secrets to setting up these powerful dashboards and why they’re an absolute game-changer for anyone managing Windows environments.

Why Bother With Prometheus and Node Exporter for Windows?

Alright, so you might be thinking, “Why should I bother with Prometheus and Node Exporter when I’ve got Windows built-in tools?” That’s a fair question, and I get it. Windows has its own monitoring capabilities, but let’s be real, they can sometimes feel a bit… clunky or not provide the granular detail we often crave. Prometheus , on the other hand, is a powerhouse in the world of time-series monitoring and alerting. It’s open-source, incredibly flexible, and designed from the ground up for reliability and scalability. The real magic ingredient for us Windows folks is the Node Exporter . This little gem runs on your Windows servers and exposes a treasure trove of hardware and OS metrics in a format that Prometheus can easily scrape and understand. Think CPU usage, memory consumption, disk I/O, network traffic, running processes, and so much more. Without Node Exporter, Prometheus wouldn’t have a clue what’s going on under the hood of your Windows machines. It bridges that gap, giving you a standardized way to collect metrics across diverse environments, including your Windows fleet. And when you combine this rich data with Grafana , the leading open-source platform for data visualization and analytics, you get a dynamic, interactive dashboard that makes understanding your system’s health as easy as looking at a well-designed infographic. It’s the trifecta of modern server monitoring: Prometheus for collection, Node Exporter for exposing Windows metrics, and Grafana for dazzling visualization. Trust me, once you set this up, you’ll wonder how you ever lived without it.

Setting Up the Windows Node Exporter: Your First Step to Visibility

Okay, guys, let’s get down to business. The first crucial step in getting those slick Prometheus Windows Node Exporter Grafana dashboards up and running is installing and configuring the Windows Node Exporter itself. This isn’t rocket science, but it requires a bit of attention to detail. You’ll typically download the latest release of the Node Exporter for Windows from its official GitHub repository. Look for the .msi installer if you want the easiest route, or the .zip archive if you’re feeling more adventurous and want to manage it manually. Once downloaded, the installation is pretty straightforward. It’s designed to run as a Windows service, which is super convenient because it means it’ll start automatically when your server boots up and keep running in the background without you having to babysit it. During installation or configuration, you’ll usually specify a port (the default is often 9182 ) where the exporter will listen for requests from Prometheus. This port is critical; it’s how Prometheus will actually fetch the metrics. Make sure this port is accessible from your Prometheus server – firewall rules might need a little tweaking, so keep that in mind! You’ll want to ensure Node Exporter is running and accessible by hitting http://<your-windows-server-ip>:9182/metrics from a machine that can reach it. You should see a whole wall of text – those are your server’s metrics! It might look a bit cryptic at first, but that’s exactly what Prometheus wants. The beauty of Node Exporter is that it’s highly configurable. You can enable or disable specific exporters (which are essentially modules that collect different types of metrics) based on what you actually need to monitor. For example, maybe you don’t care about collecting per-process CPU usage for every single process on a busy server; you can disable that specific exporter to reduce overhead. Conversely, if you really need detailed disk performance metrics, you can ensure that’s enabled. This modularity is key to keeping your monitoring efficient. So, get that Node Exporter installed, running, and accessible. It’s the bedrock upon which all your future awesome dashboards will be built!

Configuring Prometheus to Scrape Windows Node Exporter Metrics

Now that your Windows Node Exporter is chugging along nicely, it’s time to tell Prometheus where to find its metrics. This is where the prometheus.yml configuration file comes into play. Think of Prometheus as a vigilant butler; it needs to know which houses (your Windows servers) to visit and collect the newspapers (metrics) from. You’ll need to add a new scrape_config job to your prometheus.yml . This job will define a set of targets – in our case, your Windows servers running the Node Exporter. You’ll specify the IP addresses or hostnames of your Windows servers and the port Node Exporter is listening on (remember, usually 9182 ). A typical configuration might look something like this: you’ll define a job name, like windows_servers , and then list the targets. You can manually list each server, or if you have many, you can use Prometheus’s service discovery mechanisms (like file-based discovery, Consul, or even Windows Active Directory discovery) to automatically find your targets. This auto-discovery is a lifesaver for dynamic environments where servers come and go. The crucial part here is the static_configs or the service discovery mechanism that tells Prometheus where to look. For each target, you’ll specify the targets field, which is a list of host:port strings. So, if you have a server at 192.168.1.100 running Node Exporter on port 9182 , a target would be "192.168.1.100:9182" . You can also add labels to your scrape configurations, which are super useful for categorizing your targets – maybe you want to label servers by role, environment (production, staging), or location. Prometheus uses these labels to filter and group data later. After you update prometheus.yml , you’ll need to reload Prometheus for the changes to take effect. You can usually do this by sending a SIGHUP signal to the Prometheus process or by using its HTTP API. Once Prometheus restarts its scraping, head over to its web UI (usually on port 9090 ) and check the ‘Targets’ page. You should see your windows_servers job listed, and ideally, the status for each target should be ‘UP’. If it’s ‘DOWN’, it means Prometheus can’t reach your Node Exporter, and you’ll need to go back and troubleshoot network connectivity, firewall rules, or Node Exporter’s service status. Getting this scraping configured correctly is a massive win because it means the data is flowing into Prometheus, ready to be visualized!

Crafting Your First Grafana Dashboard for Windows Metrics

Alright, the data is flowing into Prometheus, and it’s time for the grand finale: visualizing it with Grafana ! This is where all your hard work starts to pay off, guys. Grafana is incredibly intuitive, and even if you’ve never built a dashboard before, you can create something meaningful pretty quickly. First things first, you need to add Prometheus as a data source in Grafana. Log into your Grafana instance, navigate to ‘Configuration’ (the gear icon), and then ‘Data Sources’. Click ‘Add data source’ and select ‘Prometheus’. You’ll need to enter the URL of your Prometheus server (e.g., http://localhost:9090 if it’s on the same machine as Grafana). You can usually leave most other settings at their defaults, but make sure Grafana can actually reach your Prometheus server. Once Prometheus is set up as a data source, you can start building your dashboard. Click the ‘+’ icon in the sidebar and select ‘Dashboard’, then ‘Add new panel’. Here’s where the fun begins! In the query editor for the panel, you’ll select your Prometheus data source. Now, you need to write PromQL (Prometheus Query Language) queries to pull the specific metrics you want to display. For example, to show CPU usage, you might use a query like avg by (instance) (rate(node_cpu_seconds_total{mode="idle",job="windows_servers"}[5m])) . This query calculates the idle CPU time over the last 5 minutes, averaged by the server instance, for targets in the windows_servers job. You’d then invert this to get used CPU. Grafana offers a query builder to help, but understanding basic PromQL is super beneficial. Choose a visualization type – a ‘Graph’ is common for time-series data, but you could also use ‘Stat’, ‘Gauge’, or ‘Table’ depending on the metric. You can customize the panel’s appearance, set units (like percentages for CPU, Bytes for disk/network), and add thresholds for visual alerts (e.g., turn red if CPU > 90%). Repeat this process for other key metrics: memory usage ( node_memory_MemAvailable_bytes is a good starting point, then calculate percentages), disk I/O ( rate(node_disk_read_bytes_total[5m]) ), network traffic ( rate(node_network_receive_bytes_total[5m]) ), and even things like the number of running processes ( node_processes_running ). Save your panel, give it a title, and add it to your dashboard. Keep adding panels until you have a comprehensive overview. You can organize panels, resize them, and group them logically. Don’t forget to save your dashboard! The goal is to create a dashboard that gives you an immediate pulse check on your Windows servers, highlighting potential issues at a glance. You can start simple and iterate, adding more complex queries and visualizations as you get comfortable.

Leveraging Pre-built Dashboards for Quick Wins

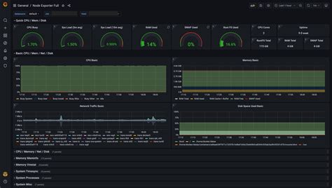
While crafting your own Prometheus Windows Node Exporter Grafana dashboards from scratch is incredibly rewarding and allows for ultimate customization, let’s be honest, guys, sometimes you just want a quick win. And that’s where pre-built dashboards come into play! The open-source community is amazing, and many talented folks have already put in the hard work to create fantastic Grafana dashboards specifically for Node Exporter. These dashboards are often shared on platforms like Grafana.com’s dashboard repository or within specific project communities. When you search for Node Exporter dashboards, you’ll find ones tailored for Linux, but you’ll also find excellent ones that are either designed with Windows metrics in mind or are generic enough to work well with the data Node Exporter provides for Windows. To import a pre-built dashboard, you typically log into your Grafana instance, click the ‘+’ icon in the sidebar, and select ‘Import’. You can then paste a dashboard ID from Grafana.com, upload a JSON file you downloaded, or paste the JSON directly. Once imported, you’ll be prompted to select your Prometheus data source. After that, voilà! You have a fully functional dashboard with multiple panels already set up. These pre-built dashboards are fantastic starting points. They often include graphs for CPU, memory, disk, network, system load, running processes, and much more, all nicely organized. Don’t just import and forget , though! The real power comes from customizing them. Look at the queries used in the pre-built panels. Can you optimize them? Can you add specific metrics relevant to your environment that aren’t included? Maybe you need to tweak the labels or add alerts based on your specific thresholds. You might find a dashboard that has 30 panels, but you only need 10. Feel free to delete the ones you don’t need and focus on what’s important. Conversely, you might find a dashboard that’s missing a key metric you need; in that case, you can simply add new panels to it, leveraging the existing data source and your newfound PromQL skills. Pre-built dashboards save you a ton of initial setup time and provide excellent examples of how to visualize Node Exporter data effectively. They’re a brilliant way to get started quickly and then gradually tailor your monitoring solution to your exact needs. It’s the perfect blend of community power and personalized control!

Advanced Tips and Tricks for Windows Server Monitoring

So, you’ve got your basic Prometheus Windows Node Exporter Grafana dashboards up and running, and maybe you’ve even imported a few pre-built ones. Awesome! But what if you want to take your Windows server monitoring to the next level, guys? Let’s talk about some advanced tips and tricks that’ll make you a true monitoring guru. First off, alerting . Prometheus is fantastic at collecting data, but its alerting capabilities, when combined with Alertmanager, are where you get proactive notifications. Configure alerting rules in Prometheus based on specific conditions – for example, node_exporter_up == 0 to alert you if a server goes offline, or high disk I/O, or low available memory. Then, route these alerts through Alertmanager to Slack, PagerDuty, email, or whatever system your team uses. This turns your monitoring from a passive dashboard into an active early warning system. Custom Exporters are another game-changer. While Node Exporter covers a lot of ground, what about application-specific metrics? Need to monitor your SQL Server performance, IIS application pool health, or the status of a custom application? You might need to write your own custom exporter or find one developed by the community. These can expose metrics directly to Prometheus, integrating application-level insights into your existing dashboards. Consider dashboards for specific roles . Instead of one massive dashboard for all servers, create specialized dashboards for different server roles – a dashboard for domain controllers, another for file servers, one for application servers. This makes it easier to quickly diagnose issues related to a specific function. Performance optimization is also key. As your environment grows, the load on Prometheus and Grafana can increase. Regularly review your Node Exporter configurations to disable unneeded collectors. Optimize your PromQL queries – complex queries can be resource-intensive. Consider using recording rules in Prometheus to pre-compute frequently needed results. Security is paramount. Ensure your Prometheus and Grafana instances are secured, access is properly controlled, and metrics endpoints (like Node Exporter’s) are protected. Use TLS where possible. Finally, regularly review and refine your dashboards and alerts. Your infrastructure evolves, and your monitoring should too. Are the dashboards still relevant? Are the alerts firing appropriately, or are they too noisy? Continuously iterating based on operational experience is crucial for maintaining effective monitoring. By implementing these advanced strategies, you’ll transform your Windows server monitoring from a basic overview into a sophisticated, proactive, and deeply insightful system.

Conclusion: Unlock Your Windows Server’s Potential

And there you have it, folks! We’ve journeyed through the essential steps of setting up Prometheus Windows Node Exporter Grafana dashboards , from getting the Node Exporter installed on your Windows servers to configuring Prometheus to scrape those vital metrics, and finally, to crafting insightful visualizations in Grafana. We’ve even touched upon leveraging pre-built dashboards for those quick wins and explored some advanced tips to truly master your monitoring game. This setup isn’t just about pretty graphs; it’s about gaining unparalleled visibility into the health and performance of your Windows infrastructure. It empowers you to identify bottlenecks , troubleshoot issues proactively , and ensure the stability and reliability of your systems before problems escalate. Whether you’re managing a handful of servers or a sprawling data center, this combination of Prometheus, Node Exporter, and Grafana provides a scalable, flexible, and powerful solution. So, go forth, implement these strategies, and start unlocking the true potential of your Windows servers. Happy monitoring, everyone!